Перейти к основному содержимому
Перейти к основному содержимому

Панели мониторинга

Beta feature. Learn more.

Функция панелей мониторинга в SQL Console позволяет собирать и делиться визуализациями из сохраненных запросов. Начните с сохранения и визуализации запросов, добавления визуализаций запросов в панель мониторинга и создания интерактивной панели с использованием параметров запросов.

Основные концепции

Обмен запросами

Чтобы поделиться вашей панелью мониторинга с коллегами, обязательно поделитесь основным сохраненным запросом. Для просмотра визуализации пользователи должны иметь как минимум доступ только для чтения к основному сохраненному запросу.

Интерактивность

Используйте параметры запросов, чтобы сделать вашу панель мониторинга интерактивной. Например, вы можете добавить параметр запроса в условие WHERE, чтобы использовать его как фильтр.

Вы можете переключить ввод параметра запроса через боковую панель Глобальные фильтры, выбрав тип "фильтр" в настройках визуализации. Также вы можете переключить ввод параметра запроса, связав его с другим объектом (например, таблицей) на панели мониторинга. Пожалуйста, смотрите раздел “настройка фильтра” в руководстве по быстрому началу ниже.

Быстрый старт

Давайте создадим панель мониторинга для мониторинга нашего сервиса ClickHouse с использованием системной таблицы query_log.

Быстрый старт

Создание сохраненного запроса

Если у вас уже есть сохраненные запросы для визуализации, вы можете пропустить этот шаг.

Откройте новую вкладку запроса. Давайте напишем запрос для подсчета объема запросов по дням на сервисе с использованием системных таблиц ClickHouse:

Мы можем просмотреть результаты запроса в табличном формате или начать создавать визуализации из графического представления. На следующем шаге мы сохраним запрос как queries over time:

Больше документации о сохраненных запросах можно найти в разделе Сохранение запроса.

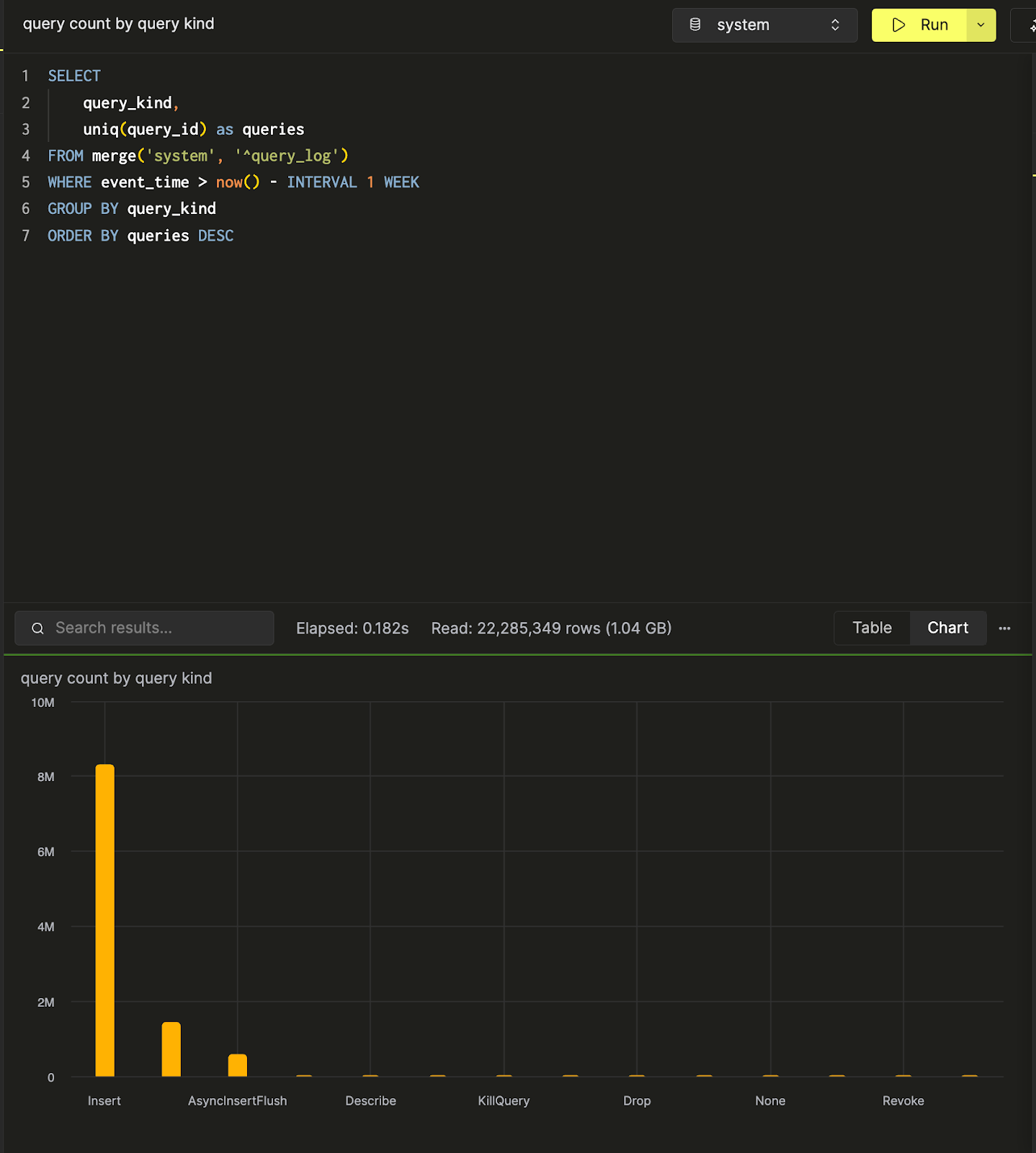
Мы можем создать и сохранить еще один запрос, query count by query kind, чтобы подсчитать количество запросов по видам запросов. Вот визуализация данных в виде столбчатой диаграммы в SQL консоли.

Теперь, когда у нас есть два запроса, давайте создадим панель мониторинга, чтобы визуализировать и собрать эти запросы.

Создание панели мониторинга

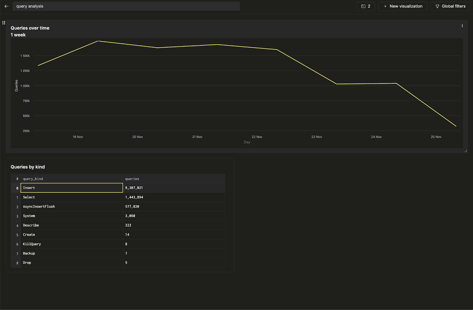
Перейдите в панель Панели мониторинга и нажмите “Создать новую панель”. После того как вы зададите имя, вы успешно создадите свою первую панель мониторинга!

Добавление визуализации

Есть два сохраненных запроса, queries over time и query count by query kind. Давайте визуализируем первый в виде линейной диаграммы. Дайте своей визуализации заголовок и подзаголовок, и выберите запрос для визуализации. Затем выберите тип диаграммы “Линия” и задайте оси x и y.

Здесь также можно внести дополнительные стилистические изменения - такие как форматирование чисел, расположение легенды и подписи осей.

Затем визуализируем второй запрос в виде таблицы и разместим его под линейной диаграммой.

Вы создали свою первую панель мониторинга, визуализировав два сохраненных запроса!

Настройка фильтра

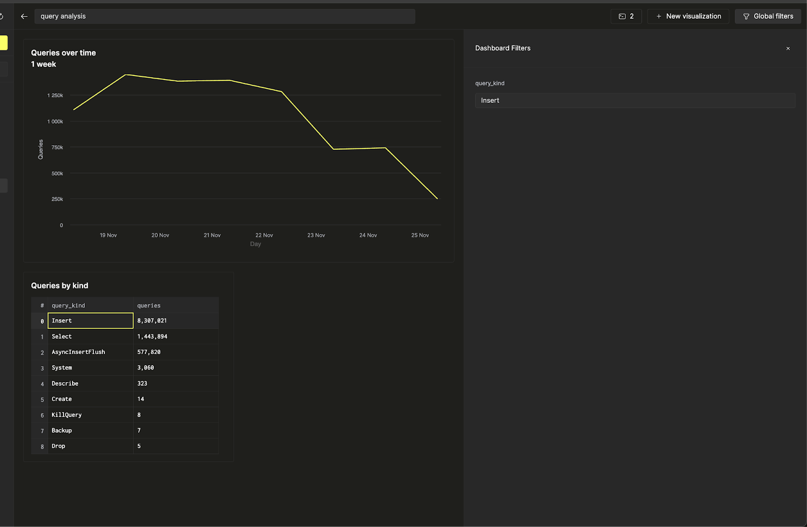
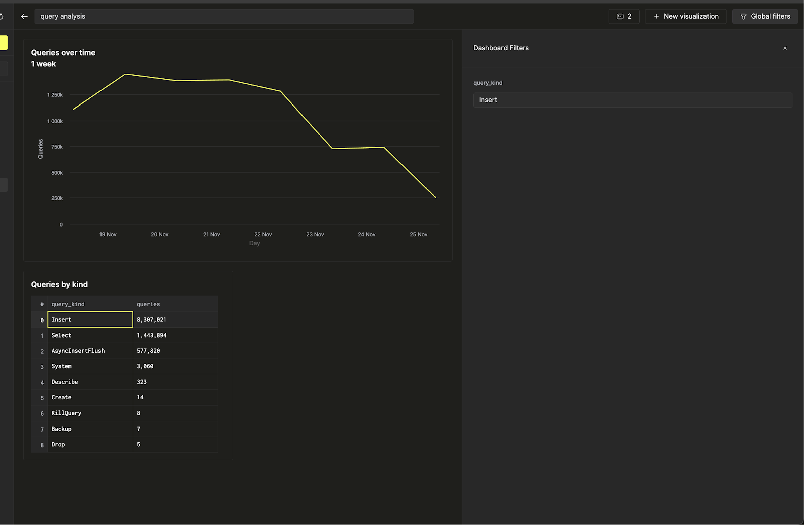
Давайте сделаем эту панель мониторинга интерактивной, добавив фильтр по видам запросов, чтобы вы могли отображать только тренды, связанные с запросами Insert. Мы достигнем этой цели, используя параметры запросов.

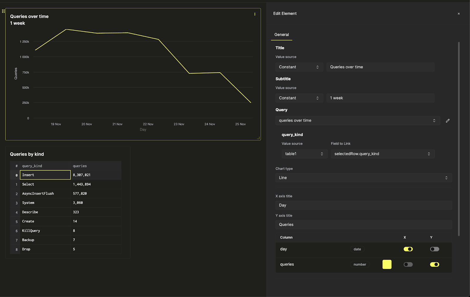
Нажмите на три точки рядом с линейной диаграммой и нажмите на кнопку карандаша рядом с запросом, чтобы открыть встроенный редактор запросов. Здесь мы можем редактировать основной сохраненный запрос непосредственно с панели мониторинга.

Теперь, когда нажимается желтая кнопка запуска запроса, вы увидите тот же запрос, что и раньше, отфильтрованный только по запросам Insert. Нажмите на кнопку сохранения, чтобы обновить запрос. Когда вы вернетесь к настройкам диаграммы, вы сможете отфильтровать линейную диаграмму.

Теперь, используя Глобальные фильтры на верхней панели, вы можете переключать фильтр, изменяя ввод.

Предположим, вы хотите связать фильтр линейной диаграммы с таблицей. Вы можете сделать это, вернувшись к настройкам визуализации и изменив источник значения параметра запроса query_kind на таблицу, выбрав колонку query_kind как поле для связывания.

Теперь вы можете управлять фильтром на линейной диаграмме непосредственно из таблицы по видам запросов, чтобы сделать вашу панель мониторинга интерактивной.