Перейти к основному содержимому
Перейти к основному содержимому

Инсайты Запросов

Функция Инсайты Запросов упрощает использование встроенного журнала запросов ClickHouse через различные визуализации и таблицы. Таблица system.query_log ClickHouse является ключевым источником информации для оптимизации запросов, отладки и мониторинга общего состояния и производительности кластера.

Обзор Запросов

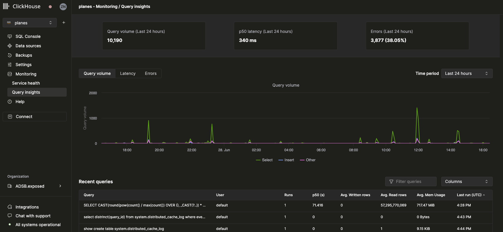
После выбора сервиса, элемент навигации Мониторинг в левой боковой панели должен раскрыться, чтобы показать новый подпункт Инсайты Запросов. Нажатие на этот вариант открывает новую страницу Инсайтов Запросов:

Метрики верхнего уровня

Статистические блоки в верхней части представляют собой некоторые основные метрики запросов верхнего уровня за выбранный период времени. Под ними мы показываем три графика временных рядов, представляющих объем запросов, задержку и уровень ошибок, разбитые по типам запросов (select, insert, другие) за выбранное временное окно. График задержки можно дополнительно настроить для отображения p50, p90 и p99 задержек:

Недавние запросы

Под метриками верхнего уровня таблица отображает записи журнала запросов (группированные по нормализованному хешу запроса и пользователю) за выбранное временное окно:

Недавние запросы могут быть отфильтрованы и отсортированы по любому доступному полю. Таблица также может быть настроена для отображения или скрытия дополнительных полей, таких как таблицы, p90 и p99 задержки.

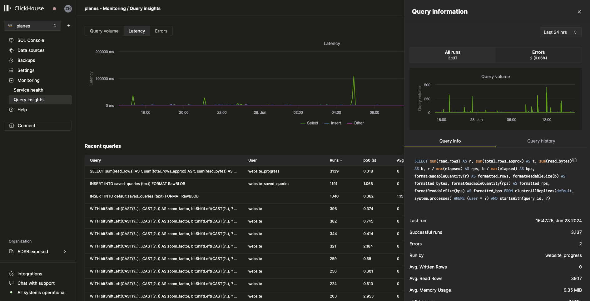
Детализация Запроса

Выбор запроса из таблицы недавних запросов откроет всплывающее окно с метриками и информацией, специфичными для выбранного запроса:

Как мы видим из всплывающего окна, этот конкретный запрос был выполнен более 3000 раз за последние 24 часа. Все метрики на вкладке Информация о Запросе являются агрегированными метриками, но мы также можем просмотреть метрики из отдельных запусков, выбрав вкладку История Запросов:


Из этой панели можно развернуть элементы Настройки и События Профилирования для каждого выполнения запроса, чтобы получить дополнительную информацию.